Monitoring
There are many monitoring tools out there. Before choosing what we would work with on our clients Clusters, we had to take many things into consideration. We use Prometheus and Grafana for Monitoring of our and our client’s clusters.

Introduction
Monitoring is an important pillar of DevOps best practices. This gives you important information about the performance and status of your platform. This is even more true in distributed environments such as Kubernetes and microservices.
One of Kubernetes’ great strengths is its ability to extend its services and applications. When you reach thousands of applications, it’s impractical to manually monitor or use scripts. You need to adopt a scalable surveillance system! This is where Prometheus and Grafana come in.
Prometheus makes it possible to collect, store, and use platform metrics. Grafana, on the other hand, connects to Prometheus, allowing you to create beautiful dashboards and charts.
Today we’ll talk about what Prometheus is and the best way to deploy it to Kubernetes, with the operator. We will see how to set up a monitoring platform using Prometheus and Grafana.
This tutorial provides a good starting point for observability and goes a step further!
Prometheus
Prometheus is a free open source event monitoring and notification application developed on SoundCloud in 2012. Since then, many companies and organizations have adopted and contributed to them. In 2016, the Cloud Native Computing Foundation (CNCF) launched the Prometheus project shortly after Kubernetes
The timeline below shows the development of the Prometheus project.

Concepts
Prometheus is considered Kubernetes’ default monitoring solution and was inspired by Google’s Borgman. Use HTTP pull requests to collect metrics from your application and infrastructure. It’s targets are discovered via service discovery or static configuration. Time series push is supported through the intermediate gateway.

Metrics exposed by a Prometheus target has the following format: <metric name>{<label name>=<label value>, ...}
Prometheus records real-time metrics in a time series database (TSDB). It provides a dimensional data model, ease of use, and scalable data collection. It also provides PromQL, a flexible query language to use this dimensionality.

The above architecture diagram shows that Prometheus is a multi-component monitoring system. The following parts are built into the Prometheus deployment:
The Prometheus server scrapes and stores time series data. It also provides a user interface for querying metrics.
The Client libraries are used for instrumenting application code.
Pushgateway supports collecting metrics from short-lived jobs.
Prometheus also has a service exporter for services that do not directly instrument metrics.
The Alertmanager takes care of real-time alerts based on triggers
Why Choose The Prometheus Operator?
Kubernetes provides many objects (pods, deploys, services, ingress, etc.) for deploying applications. Kubernetes allows you to create custom resources via custom resource definitions (CRDs).
The CRD object implements the final application behavior. This improves maintainability and reduces deployment effort. When using the Prometheus operator, each component of the architecture is taken from the CRD. This makes Prometheus setup easier than traditional installations.
Prometheus Classic installation requires a server configuration update to add new metric endpoints. This allows you to register a new endpoint as a target for collecting metrics. Prometheus operators use monitor objects (PodMonitor, ServiceMonitor) to dynamically discover endpoints and scrape metrics.
Prometheus Operator saves you time in installing and maintaining Prometheus. Provides monitoring objects for dynamically collecting metrics without updating the Prometheus configuration.
Deploying Prometheus With The Operator
kube-prometheus-stack is a series of Kubernetes manifests, Grafana dashboards, and Prometheus rules. Make use of Prometheus using the operator to provide easy-to-use end-to-end monitoring of Kubernetes clusters.
This collection is available and can be deployed using a Helm Chart. You can deploy your monitor stack from a single command line-first time with Helm? Check out this article for a helm tutorial.
Installing Helm
$ brew install helm
Not using Mac?
Take a look at this documentation, to find the appropriate setup for you: https://helm.sh/docs/intro/install/#through-package-managers
Creating the dedicated monitoring namespace
In Kubernetes, namespaces provide a mechanism for isolating groups of resources within a single cluster. We create a namespace named monitoring to prepare the new deployment:
$ kubectl create namespace monitoring
Installing kube-prometheus-stack with Helm
Add the Prometheus chart repository and update the local cache:
$ helm repo add prometheus-community https://prometheus-community.github.io/helm-charts$ helm repo update
Deploy the kube-stack-prometheus chart in the namespace monitoring with Helm:
$ helm upgrade --namespace monitoring --install kube-stack-prometheus prometheus-community/kube-prometheus-stack --set prometheus-node-exporter.hostRootFsMount.enabled=false
hostRootFsMount.enabled
is to be set to false
to work on Docker Desktop on Macbook.
Now, CRDs are installed in the namespace. You can verify with the following kubectl command:
$ kubectl get -n monitoring crds NAME CREATED ATalertmanagerconfigs.monitoring.coreos.com 2022-03-15T10:54:41Zalertmanagers.monitoring.coreos.com 2022-03-15T10:54:42Zpodmonitors.monitoring.coreos.com 2022-03-15T10:54:42Zprobes.monitoring.coreos.com 2022-03-15T10:54:42Zprometheuses.monitoring.coreos.com 2022-03-15T10:54:42Zprometheusrules.monitoring.coreos.com 2022-03-15T10:54:42Zservicemonitors.monitoring.coreos.com 2022-03-15T10:54:42Zthanosrulers.monitoring.coreos.com 2022-03-15T10:54:42Z
Here is what we have running now in the namespace:
The chart has installed Prometheus components and Operator, Grafana — and the following exporters:
prometheus-node-exporter exposes hardware and OS metrics
kube-state-metrics listens to the Kubernetes API server and generates metrics about the state of the objects
Our monitoring stack with Prometheus and Grafana is up and ready!
Connecting To Prometheus Web Interface
The Prometheus web UI is accessible through port-forward with this command:
$ kubectl port-forward --namespace monitoring svc/kube-stack-prometheus-kube-prometheus 9090:9090
Opening a browser tab on http://localhost:9090 shows the Prometheus web UI. We can retrieve the metrics collected from exporters:

Going to the “Status>Targets” and you can see all the metric endpoints discovered by the Prometheus server:

Connecting To Grafana
The credentials to connect to the Grafana web interface are stored in a Kubernetes Secret and encoded in base64. We retrieve the username/password couple with these two commands:
$ kubectl get secret --namespace monitoring kube-stack-prometheus-grafana -o jsonpath='{.data.admin-user}' | base64 -d$ kubectl get secret --namespace monitoring kube-stack-prometheus-grafana -o jsonpath='{.data.admin-password}' | base64 -d
We create the port-forward to Grafana with the following command:
$ kubectl port-forward --namespace monitoring svc/kube-stack-prometheus-grafana 8080:80
Open your browser and go to http://localhost:8080 and fill in previous credentials:

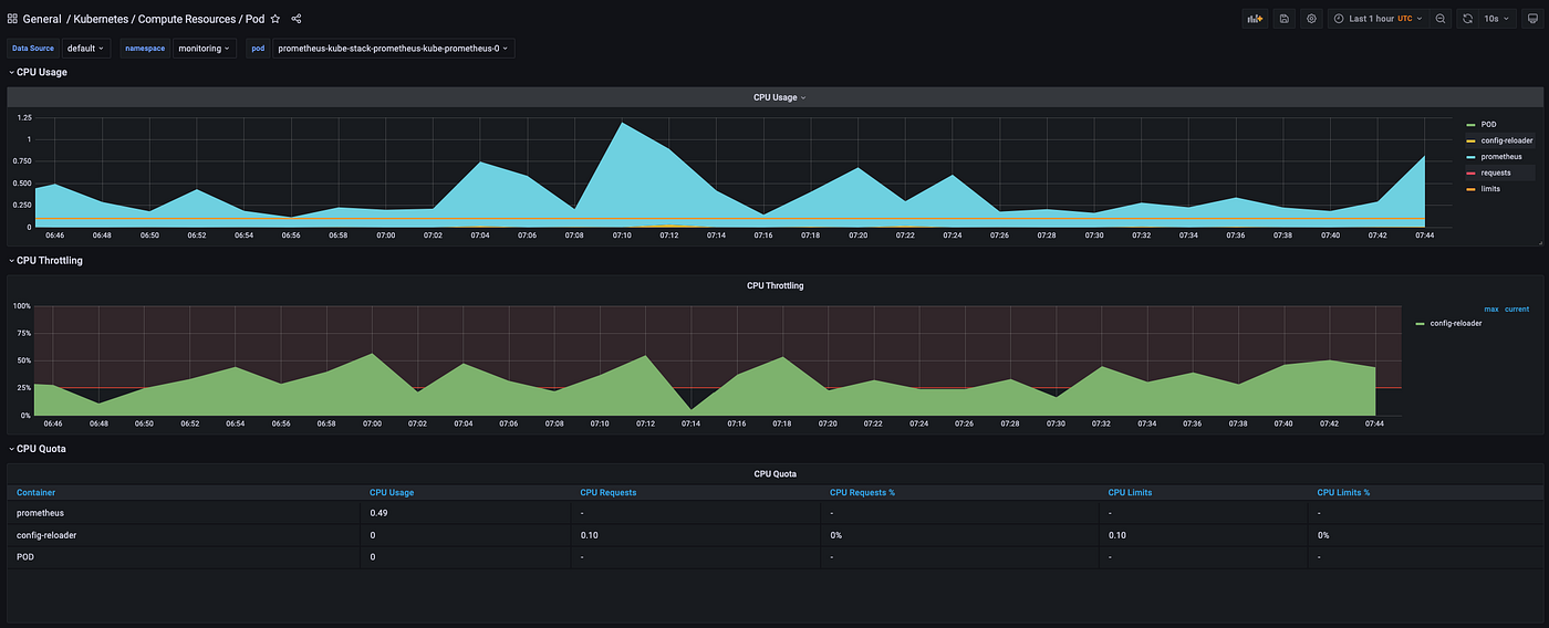
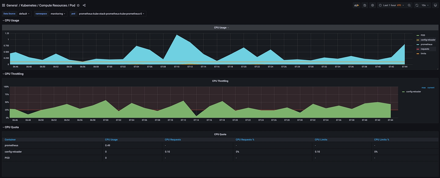
The kube-stack-prometheus deployment has provisioned Grafana dashboards:

Here we can see one of them showing compute resources of Kubernetes pods:

That’s all folks. Today, we looked at installing Grafana and Prometheus on our K8s Cluster.
Last updated
Was this helpful?